V2.0 来啦!和你一起进步

和你一起,让运维更简单
小而美的服务器管理工具,和你一起打磨
向下探索
强大的 多节点架构
采用本地优先策略,主控节点位于本地电脑,主控不上云。
本地主控
网站服务器
完整的建站运维功能
Load
资源监控
仅资源监控,低占用
Load
CDN边缘节点
自建内容分发网络
Load
丰富多样的特色功能
星梦面板提供丰富的特色功能,解决日常运维中的多种问题。
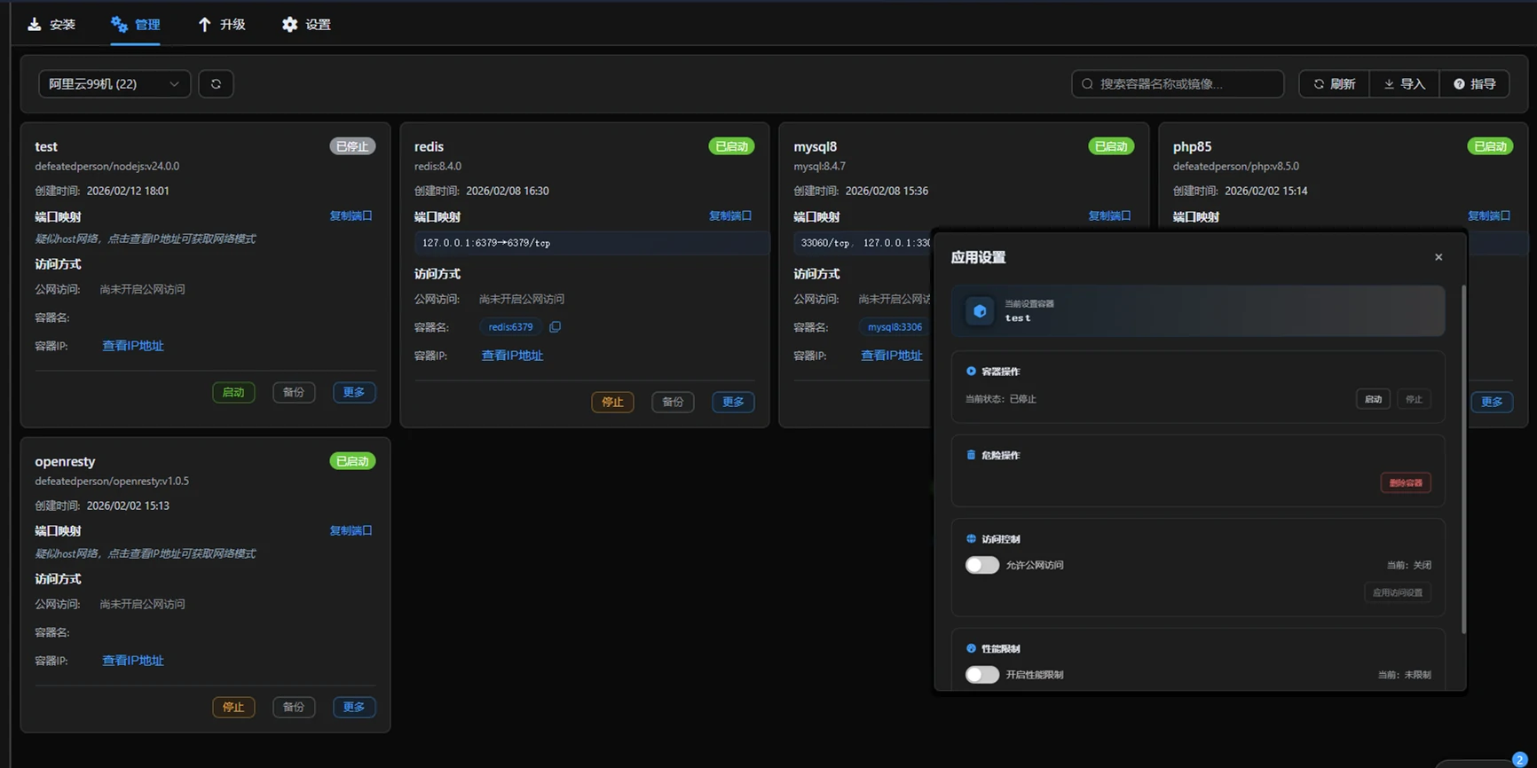
高效管理
通过直观的Web图形界面,轻松管理服务器,包括主机监控、文件管理、数据库管理、容器管理。
便捷的网站管理
在线文件管理器
数据库可视化管理
Docker 容器管理


数据可视化
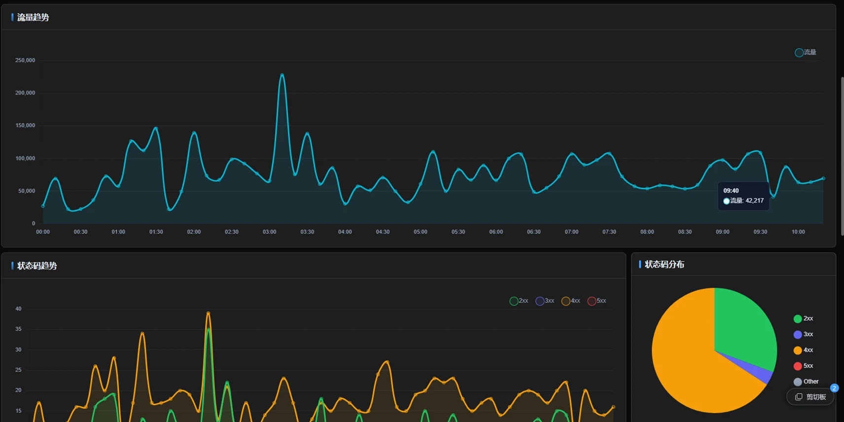
提供直观的图表和报表,帮助用户实时监控服务器资源和网站访问情况。
网站访问报表
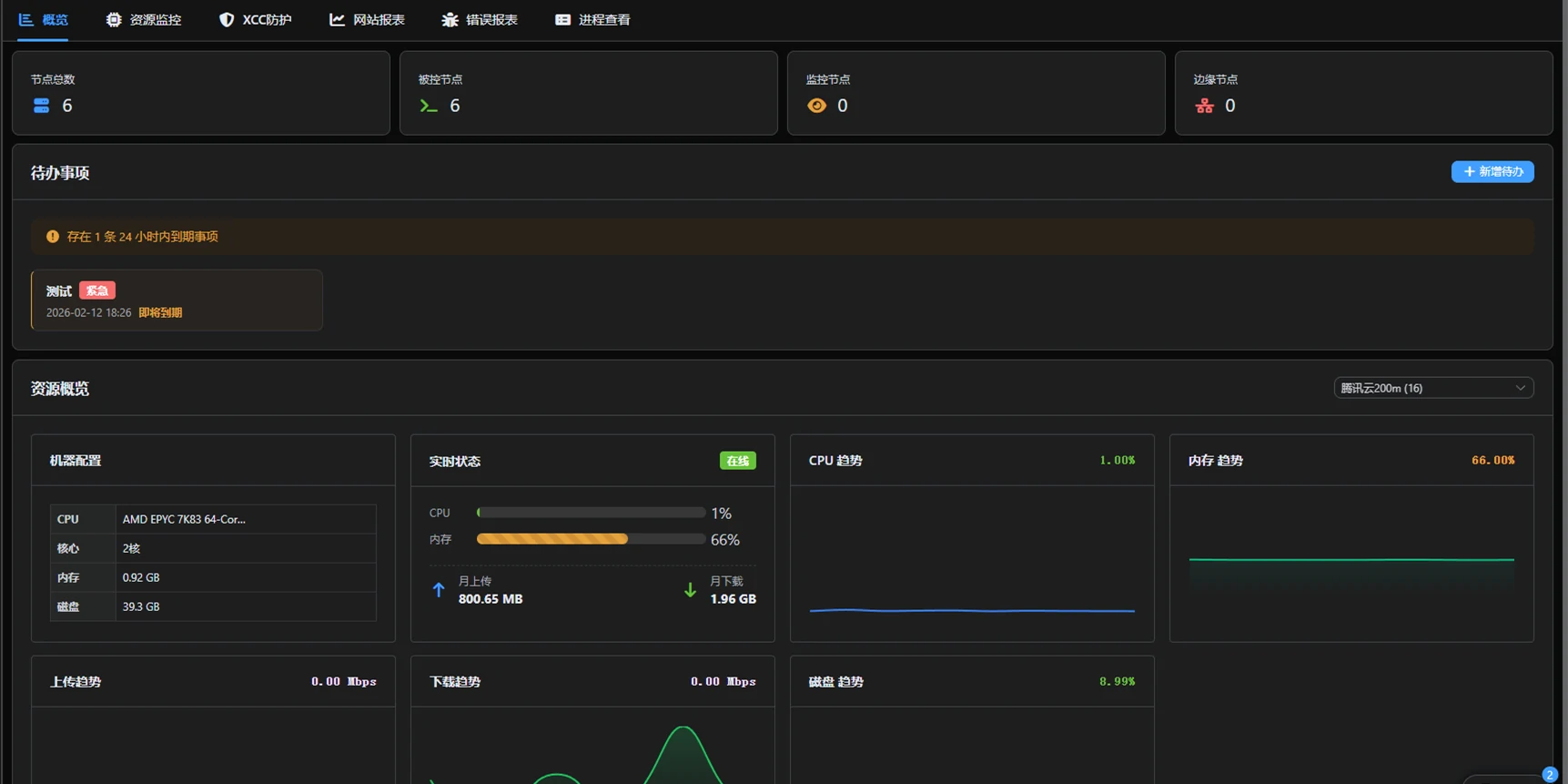
主机资源监控
快速概览信息
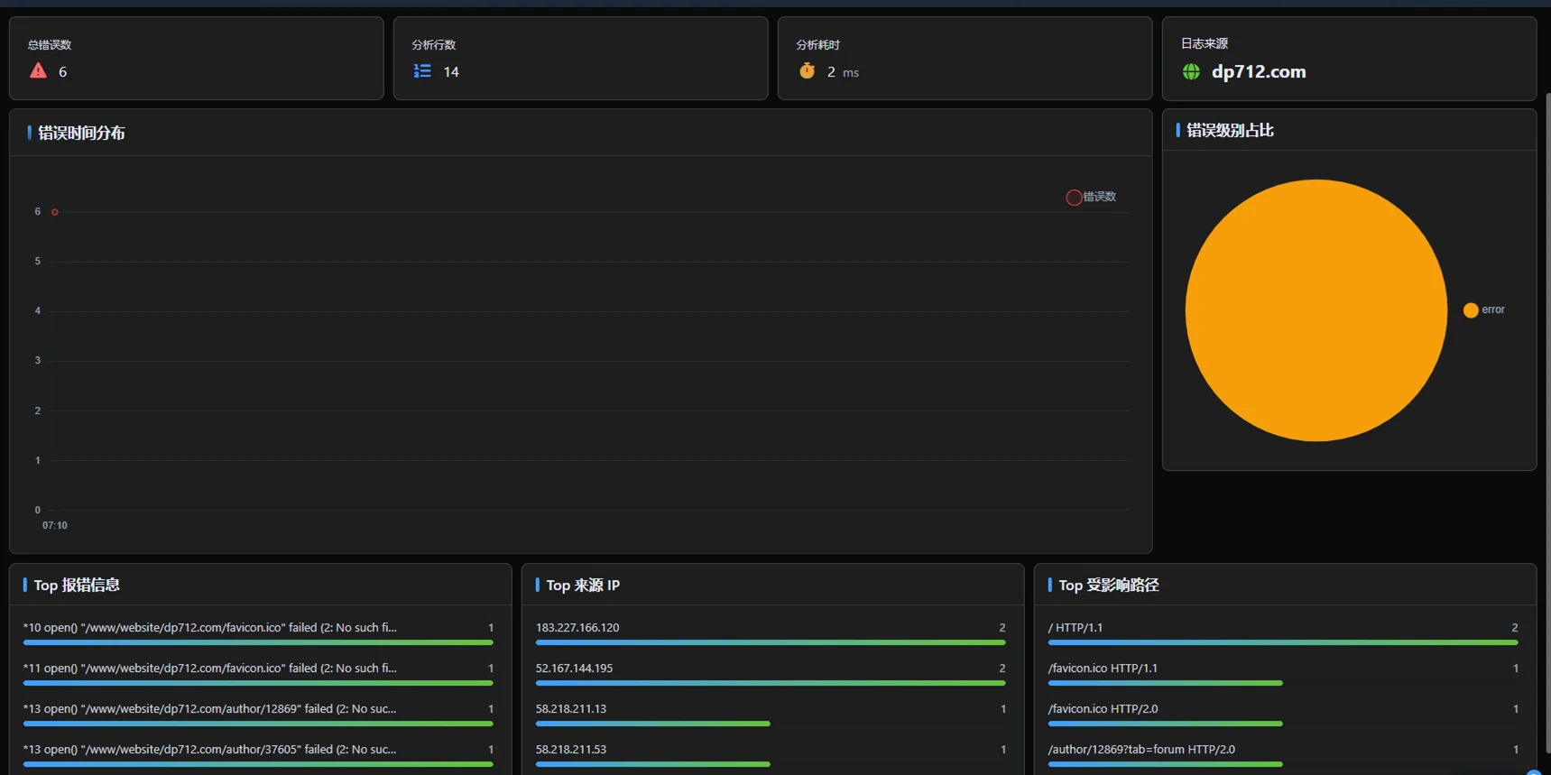
网站错误分析


细节小功能
提供常用功能,解决日常运维中的多种问题。
计划任务
全局日志
任务队列
进程监控


逐渐完善的应用商店
海量应用一键部署,满足您的各种业务需求
PHP
广泛使用的开源通用脚本语言,尤其适用于 Web 开发
Node.js
基于 Chrome V8 引擎的 JavaScript 运行时
WordPress
全球最流行的开源博客和内容管理系统
MySQL
关系型数据库 MySQL 8.4
Redis
内存数据库 Redis 8.4.0
OpenResty
OpenResty Web 服务器
phpMyAdmin
基于 Web 的 MySQL 数据库管理工具
Halo Community
强大易用的开源建站工具(社区版)
Halo Pro
强大易用的开源建站工具(专业版)
Typecho
极简、轻量的开源博客系统
Discuz!
开源社交建站系统
OpenList
基于 Alist 的开源网盘文件列表程序
ZFile
基于 Java 的在线网盘程序(开源版)
ZFile Pro
基于 Java 的在线网盘程序(捐赠版)
FileCodeBox
文件快递柜-匿名口令分享文本,文件
KodBox
可道云推出的企业级私有云存储解决方案
Uptime Kuma
极简的自托管监控工具
Jellyfin
免费的开源媒体系统
高效的文件中转站
文件丢进中转站,剩下的交给我们。
智能识别
自动识别节点路径,您只需点击发送,文件自动到达。
极速直达
节点间直接传输,不绕弯路。主控端实时管控,一切尽在掌握。
静默运行
传输任务在后台运行,不打扰工作。进度可在任务中心查看。
自动打包
文件夹自动压缩传输,接收端直接获取,省时省力。
发送方节点
高速直传数据流
接收方节点
主控端
权限管控令牌分发
数据流 (不经主控)
控制信号 (令牌/任务指令)

轻松自建 CDN加速
全新 xcc-lite 模块,让您的站点访问飞一般流畅
纯Go开发
高性能低占用,原生编译
多端部署
Windows / Linux
极致性能
自带CC防护,配置极简
数据大屏
实时监控,数据可视化
计划功能
宕机自动切换
自动SSL证书
访客流量
CDN 边缘节点
Cache
Load
xcc-lite
回源请求
源站服务器
共同进步生态伙伴
感谢这些优秀的同行,我们一起为运维生态添砖加瓦。














